返佣网返佣网

欢迎光临
我们一直在努力

欧元英镑澳元兑美元汇率和挂单持仓数据图5月30日

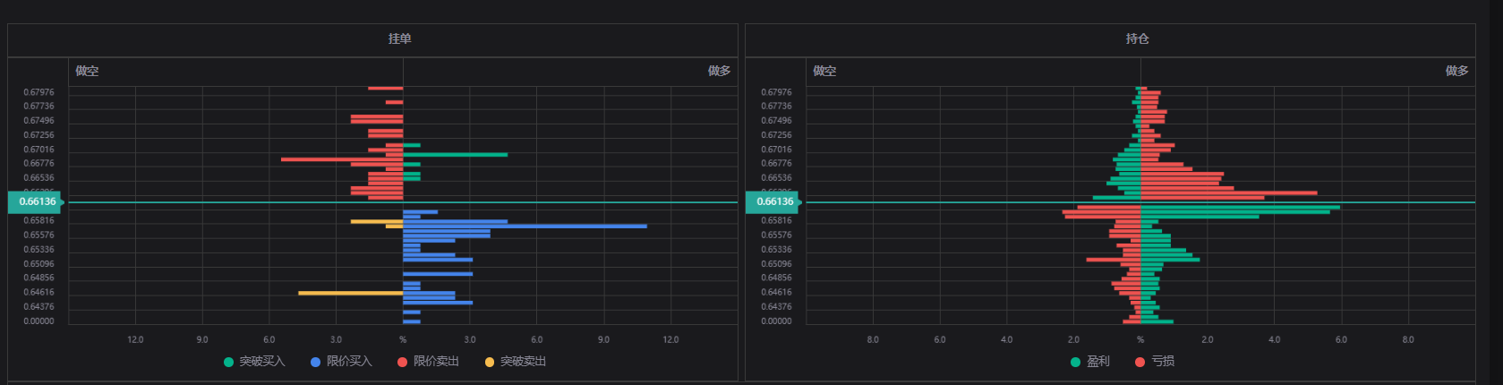
欧元兑美元数据图如下:

欧元英镑澳元兑美元汇率和挂单持仓数据图5月30日(图1)

英镑兑美元挂单持仓数据图:

欧元英镑澳元兑美元汇率和挂单持仓数据图5月30日(图2)

澳元兑美元挂单数据图如下:

欧元英镑澳元兑美元汇率和挂单持仓数据图5月30日(图3)



期货开户扫描二维码

期货开户联系电话:15617636856广告投放联系方式:15637009171


本文链接https://www.lannuoqi.com/fyzs/11533.html

未经允许不得转载:返佣网 » 欧元英镑澳元兑美元汇率和挂单持仓数据图5月30日

期货返佣网 带给你想要内容

联系我们